VRF Gateway feature in NSX-T is similar to VRF lite feature in physical networks in the following ways:
- Just like there is no need of another physical router for a separate routing instance using VRF lite feature, there is no need to deploy additional edges in case of NSX-T VRF gateways. This drastically reduces the resource requirements. In the case of NSX-T version 3.1, 100 VRFs are supported per edge node.
- NSX-T VRF lite offers routing isolation within the VRF Gateway.
In NSX-T, before creating VRF gateway, there should be a parent Tier 0 Gateway.
VRF gateway inherits the following from parent Tier 0 Gateway:
a. HA mode
If parent Tier 0 gateway has active-active availability mode then VRF gateways which utilize the parent T0 all of them will have active-active HA mode.
b. Edge Cluster
c. BGP AS number
d. Graceful restart settings
e. BGP multipath relax

The above topology is what I have used in my lab setup.
VRF Gateways are deployed as Tier 0 Gateways and downstream Tier 1 Gateways are connected to VRF gateways.
As shown in the above diagram, separate VLANs and IP subnets have been used on the VRF Gateways.
VLAN is the channel for data plane in the case of VRF gateways.
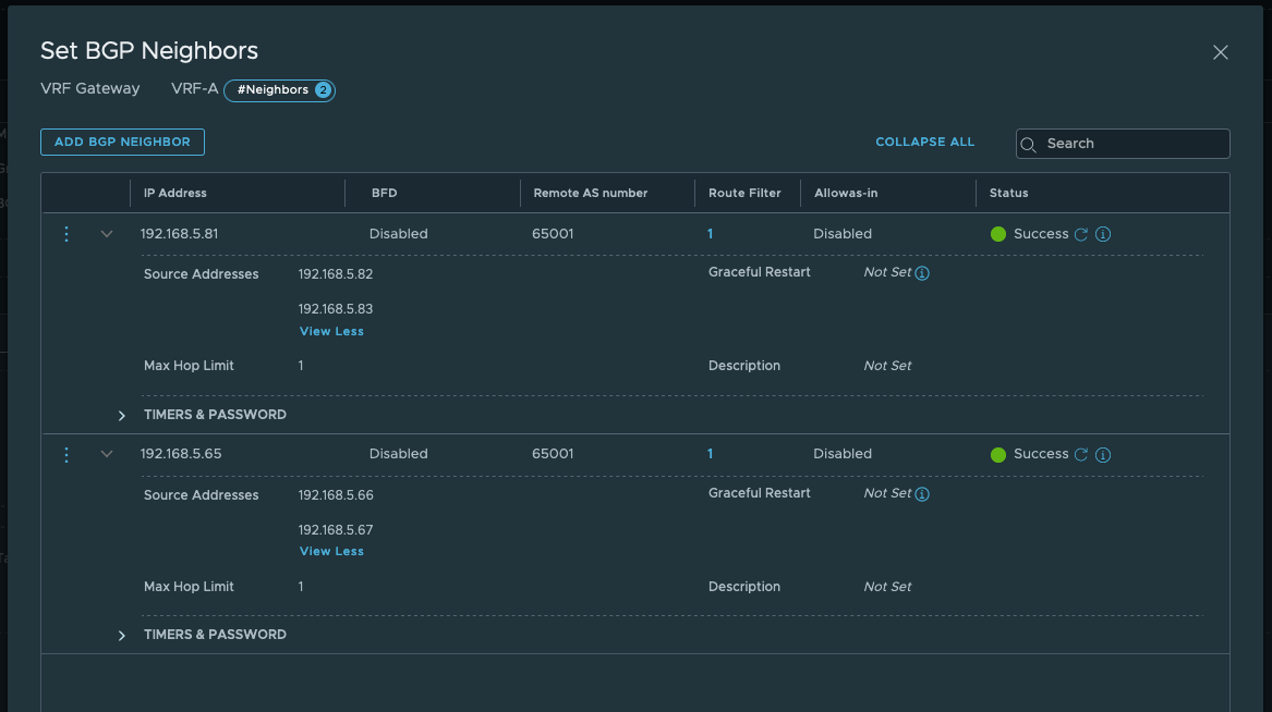
You have the ability to run BGP in each VRF gateway for route exchange with the upstream infrastructure.
VLANs and IP subnets have been tabulated below:

Before deploying VRF gateway, we will ensure the following is in place:
- NSX managers are deployed
- vcenter server is added as compute manager to NSX-T
- Hosts are configured as host transport nodes.
- Edges have been deployed, edge cluster is created.
- Parent Tier 0 Gateway is configured along with uplink interface configuration and BGP configuration.
You can check my previous posts for the above workflows.













Deployment workflow for VRF gateway is as follows:
In my lab, I have deployed two VRF Gateways.
- Create uplink segments for VRF gateways, here specify the VLAN ID information

- Next create VRF Gateway

VRF gateway is associated with parent Tier 0 Gateway.


Note inter-sr I-BGP is not supported on VRF Gateway

Since my topology also has VRF Gateway B, I will follow the same workflow and configure VRF Gateway B as well.
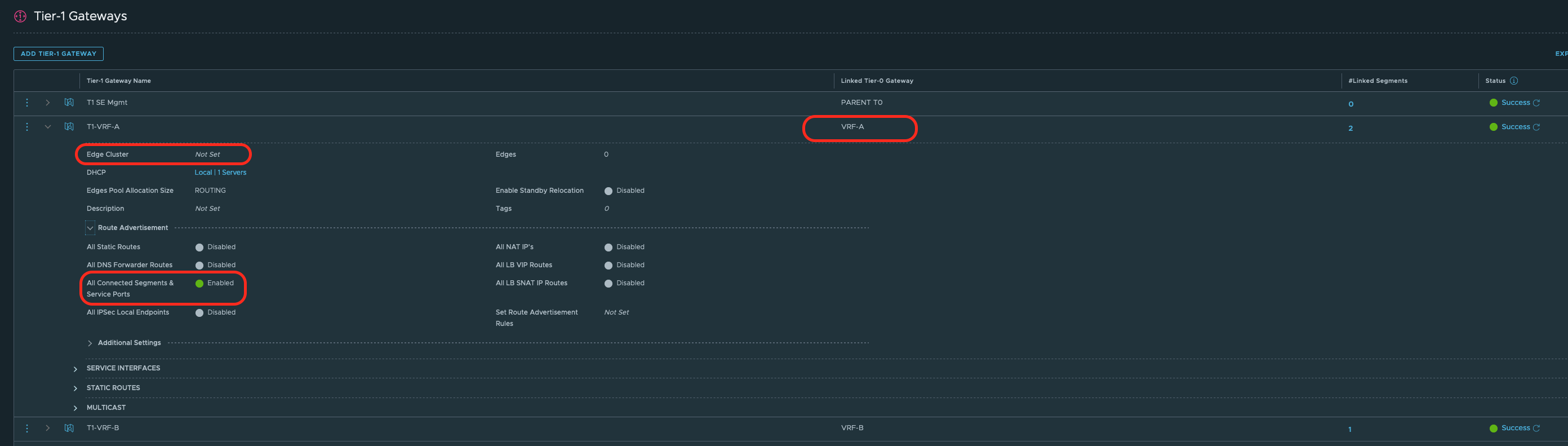
Next, create corresponding Tier 1 gateways and connect them to respective VRF gateway as shown in the topology above.

Next create segments for the workloads and attach workloads to the correct overlay segments.



Physical network needs to learn NSX routes.
Hence connected networks on Tier 1 gateways will be advertised towards VRF gateways.
VRF gateways will redistribute NSX routes into BGP.


Validation:



From the logs, there is connectivity between VMs which are in different VRFs.
One thought on “NSX-T VRF Gateway”